Outpost Device Management
Outpost Dashboard

Metrics
In the Metrics tab, you will be able to view a rolling window of various metrics up to the past 30 days. The metrics are categorized into Accelerator, Device, Prediction, and Custom metrics.
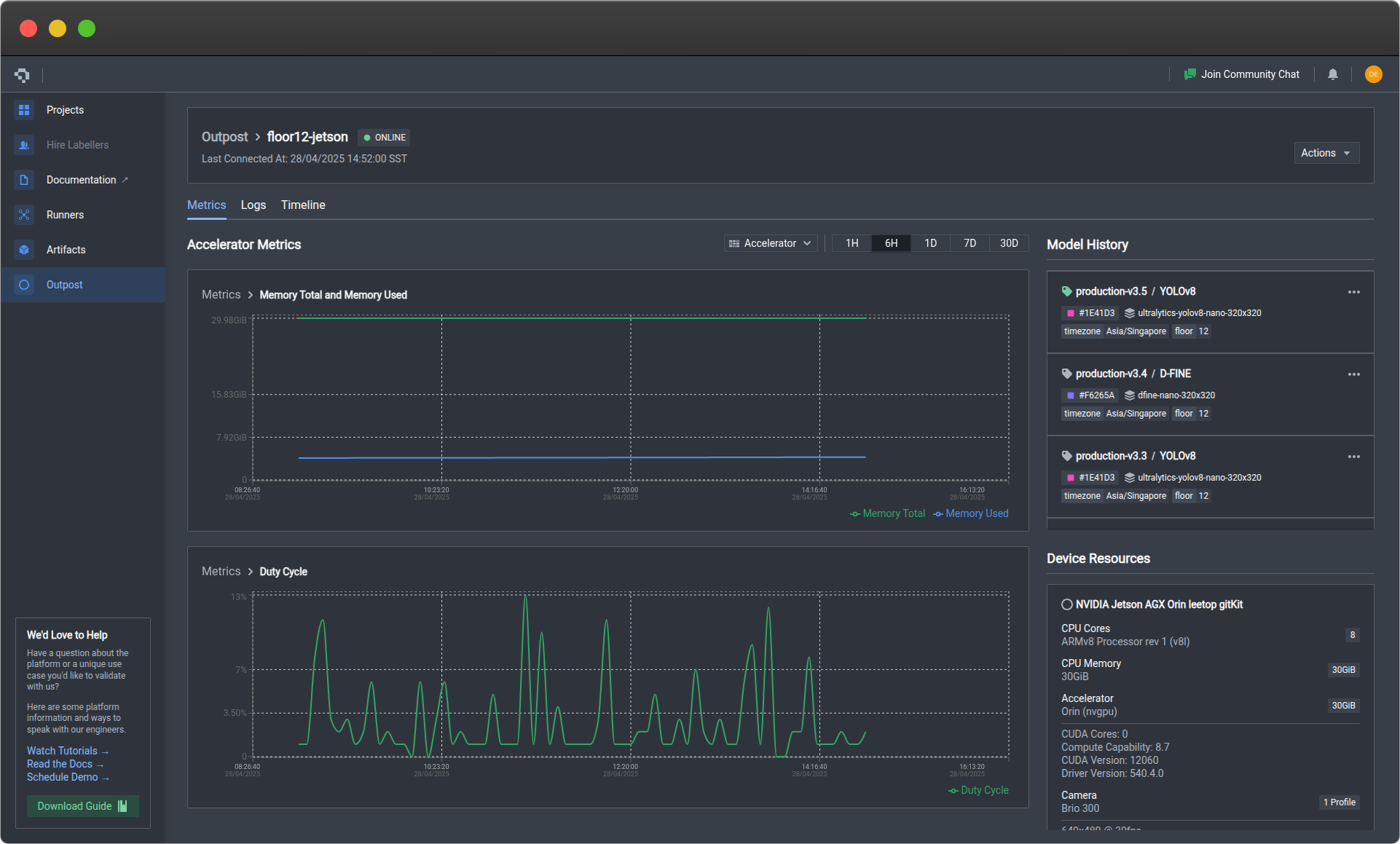
Accelerator Metrics
Accelerator metrics reflect usage statistics of the device accelerator, typically a GPU. The graphs will only be shown if a recognized accelerator has been registered together with the device during Outpost installation. The default tracked metrics include:
- Total vRAM in bytes
- Used vRAM in bytes
- Duty cycle as a percentage
You can track more accelerator metrics by registering them under Custom metrics.

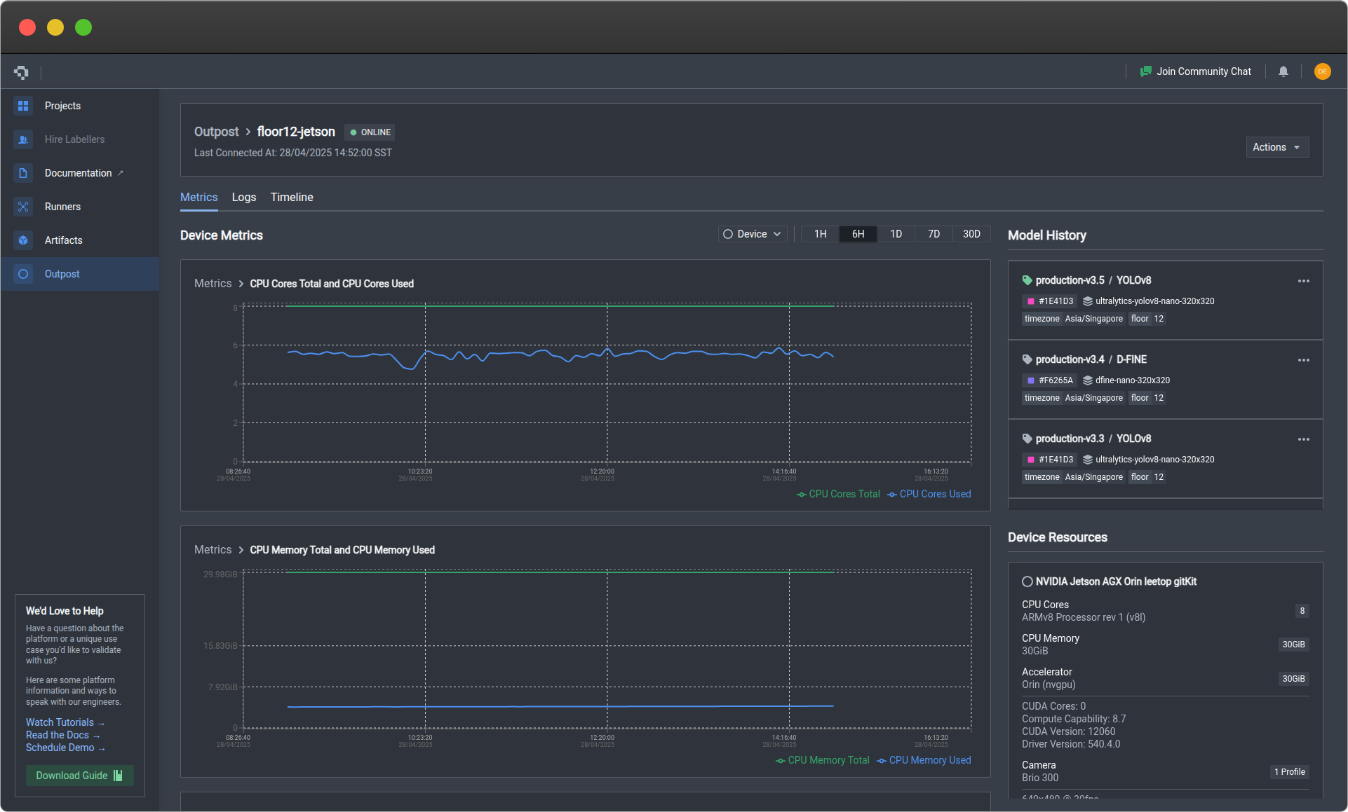
Device Metrics
Device metrics reflect usage statistics of the device itself. The default tracked metrics include:
- Total CPU cores as a percentage (each CPU core constitutes 100%)
- Used CPU cores as an aggregated percentage
- Total CPU RAM in bytes
- Used CPU RAM in bytes
- Total disk space in bytes
- Used disk space in bytes
You can track more device metrics by registering them under Custom metrics.

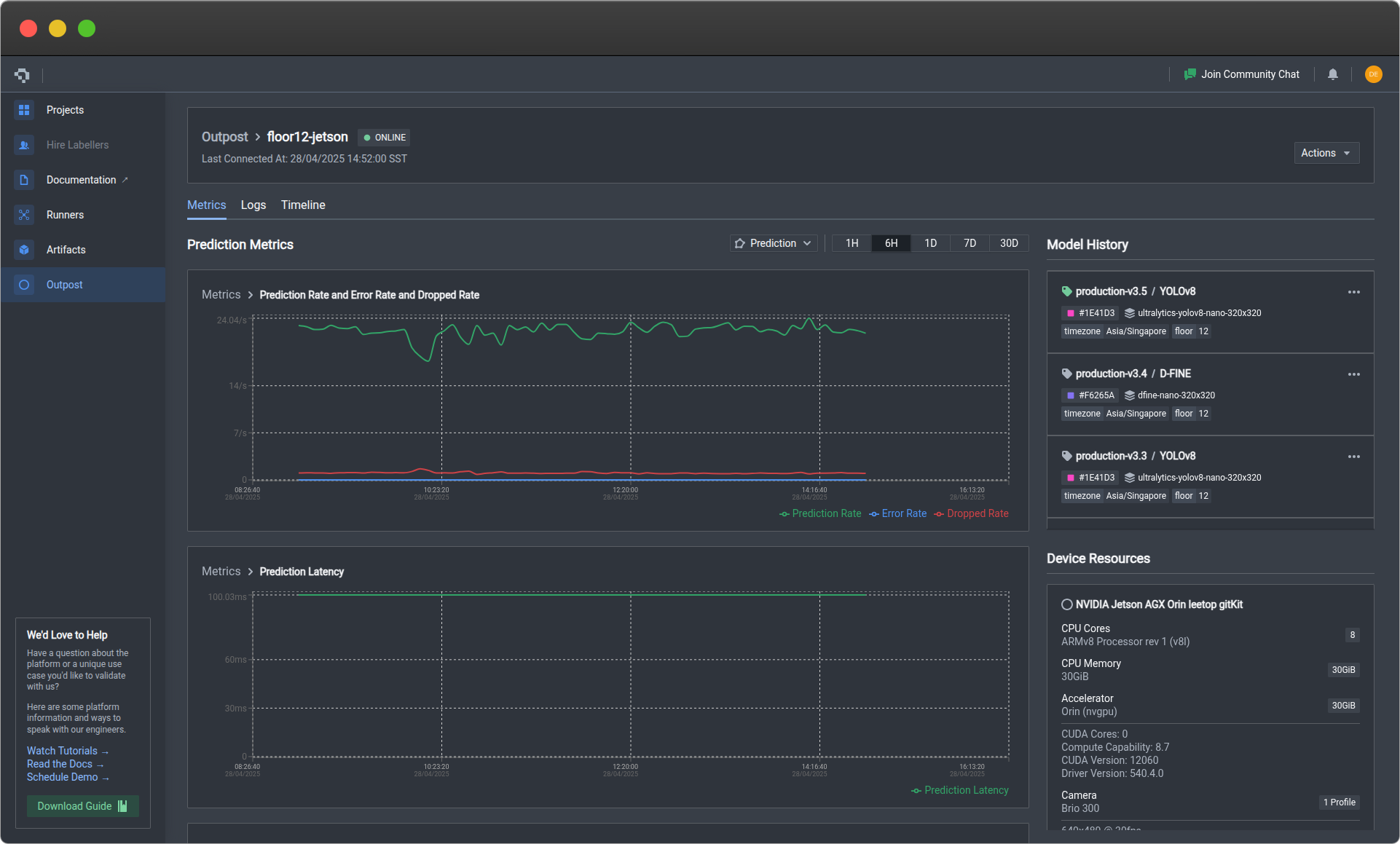
Prediction Metrics
Prediction metrics reflects the statistics of the inference pipeline. The default tracked metrics include:
- Frame prediction rate: Total number of frames successfully predicted per specified time interval
- Frame error rate: Total number of frames with prediction errors per specified time interval
- Frame dropped rate: total number of frames dropped from the prediction buffer per specified time interval - this can be due to bottlenecks in the inference pipeline
- Prediction latency: Average time per prediction
- Prediction entropy: Model prediction uncertainty measure - a higher score means that the model is less confident of its predictions, signalling a challenging input or edge case that the model might not have seen before.
You can track more prediction metrics by registering them under Custom metrics.

Custom Metrics
Please contact us if you are interested in adding custom metrics.
Logs
This tab displays a list of device-generated logs of the past 30 days. You can use it to monitor functionality and identify bugs within your customized pipeline, track status of components such as the camera as well as monitor network connection. You can click on each log item in the list to expand the full log entry, allowing you to see more specific details on error traceback and which service or module reported the log.

Timeline View
In the Timeline View, you will be able to see a history of the changes you've made to your device runtime. This can include swapping between models, updating runtime versions, or modifying configuration settings. Each change is versioned with a string that you can customize to be as descriptive as you want.

Actions
You will be able to manage your device runtime via the Actions dropdown menu near the top right of the page. This includes changing the model used for inference, updating the runtime version, as well as pausing the runtime.

Swap Model

Update Version

Monitor Updates

Pause / Resume
You may wish to pause the Outpost runtime to conserve edge resources, or in cases where downstream applications may be facing downtime or bottlenecks and you wish to temporarily stop any data or results from being transmitted by the runtime.
By pausing the Outpost runtime, the inference pipeline will no longer be executed, and the device will stop sending any metrics or logs back to Nexus.

To pause the Outpost runtime, you can click on the orange Pause
button. You will need to confirm that you want to pause by entering your device name.

Alternatively, you can use our CLI to pause the runtime.

To resume the Outpost runtime, you can click on the blue Resume
button. The inference pipeline will be restarted, and the device will resume sending metrics and logs back to Nexus. You will need to confirm that you want to resume by entering your device name.

Alternatively, you can use our CLI to resume the runtime.
Delete
Outpost uninstallation is irreversible. You will no longer be able to perform any actions unless Outpost is reinstalled on your device. Do take note before proceeding with this action.
If you wish to uninstall Outpost from your device, click the red Delete
button. The device runtime will be stopped and our platform will terminate all communication with your device. This means that in the event the device runtime is restarted locally, no metrics or logs will be accepted by our platform unless Outpost is reinstalled on your device.
You have the option to check the Archive Device
checkbox, which will retain the device entry card after deletion. This means that you will still have access to the metrics and logs of the past 30 days, as well as the version history of the Outpost runtime. If this box is not checked, the entire card will be deleted.
You will need to confirm that you want to proceed with uninstallation by entering your device name.

Note that local files installed on your device will not be removed. If you want to perform a full cleanup, you will need to use our CLI to run
datature outpost uninstall
.
Outpost Management Functions
These command-line functions help you to manage the Outpost device runtime.
Runtime Install
datature outpost install
Installs Outpost on the current device. View the full setup guide.
Sample Output
datature outpost install
⠹ Checking system specifications...
No CUDA support found, skipping accelerator check.
✔ Success: System requirements verified.
? Please confirm that you have reviewed and accepted the Datature Outpost License Agreement.
By proceeding with installation, you acknowledge compliance with the terms and conditions.
Full agreement available at: https://www.datature.io/outpost/license Yes
? Enter a descriptive name for this device: floor12-jetson
? Select your preferred timezone for metrics and logs display: Asia/Singapore
? Enter device tags as name:value pairs, separated by commas (optional): floor:12
? Select deployment configuration type: Select an Existing Configuration
? Select a configuration to deploy: production-config-v1 (v1.0.0)
? Select a runtime version to deploy: latest (v0.1.65, recommended)
? Specify destination folder for runtime files: /home/datature/.datature/outpost
✔ Certificate signing request successful. Device certificate saved to /home/datature/.datature/ssl/device.crt.
✔ Outpost configuration files successfully downloaded.
✔ Outpost runtime files successfully downloaded.
Installing Outpost runtime... This may take a few minutes.
...
Runtime installation successful.
Runtime Pause
datature outpost pause
Pauses the device runtime if it is running, but leaves the updater service running to listen out for new updates. Similar functionality as pausing from Nexus.
Sample Output
✔ Outpost runtime initiating pause. Run `datature outpost status` to check the status.
Runtime Resume
datature outpost resume
Resumes the device runtime from a paused state. Similar functionality as resuming from Nexus.
Sample Output
✔ Outpost runtime initiating resume. Run `datature outpost status` to check the status.
Runtime Status
datature outpost status
Displays status of the device runtime, as well as device utilization metrics. Can be combined with watch
to periodically monitor the status, i.e. watch -n 5 datature outpost status
.
Sample Output
+---------------------------------------------------------------+
| NAME ID |
| floor12-jetson 064f30a06752611d6545e1 |
|===============================================================|
| CERTIFICATE EXPIRES IN |
| Valid 29 days |
|---------------------------------------------------------------|
| Status PausedRollingOut |
| +++++++++++++++++++++++++++++++++++++++++++++++++++++++++++++ |
| SERVICE PID STATUS |
| Updater 749088 active |
| Runtime Manager 748913 deactivating |
|---------------------------------------------------------------|
| RESOURCE UTILIZATION |
| CPU Cores 0.29 |
| CPU Memory 9.43 GiB |
| Disk Space 306.08 GiB |
| Camera IDs None |
+---------------------------------------------------------------+
Runtime Uninstall
datature outpost uninstall
Deregisters the device from Nexus and optionally uninstalls the Outpost runtime. The device runtime will be stopped and our platform will terminate all communication with your device. This means that in the event the device runtime is restarted locally, no metrics or logs will be accepted by our platform unless Outpost is reinstalled on your device.
Sample Output
? Please confirm that you want to uninstall Datature Outpost from this device: Yes
✔ Device successfully deregistered.
? Do you also want to remove all Outpost runtime files from your device? Yes
Uninstalling Outpost runtime...
...
✔ Outpost runtime uninstalled successfully.
👋 Need help? Contact us via website or email
🚀 Join our Slack Community
💻 For more resources: Blog | GitHub | Tutorial Page
🛠️ Need Technical Assistance? Connect with Datature Experts or chat with us via the chat button below 👇
Updated about 23 hours ago